Pessoas, ministérios e dados conectados em um único lugar, garantindo estrutura, cuidado e visão estratégica para lideranças e equipes.
Comece agora
Mas só crescem com saúde quando se têm estrutura.
Crescimento sem organização gera desgaste
Falta de visão gera perda de pessoas
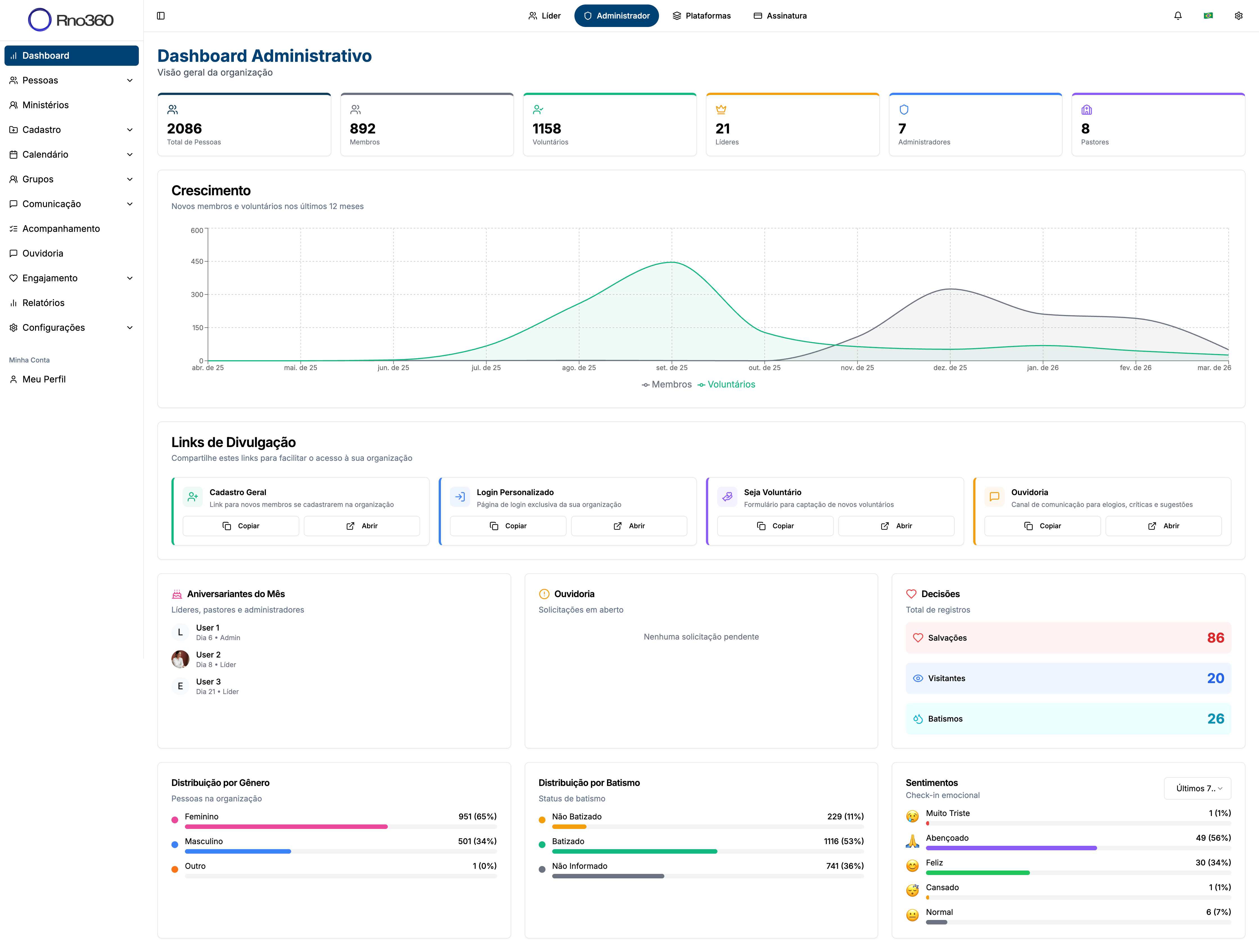
Decisões sem dados geram improviso
Mensagens, notificações e acompanhamento pastoral em um só lugar. Nada se perde.

Seus membros conectados pelo celular. Agenda, check-in, grupos e avisos na palma da mão.
Pessoas, ministérios, finanças, ensino e relatórios integrados. Sem precisar de várias ferramentas.
Uma plataforma de gestão inteligente para igrejas, desenvolvida para centralizar todas as áreas em um único ecossistema tecnológico.
Tudo em tempo real. Tudo conectado.
Vídeo em breve
Conheça os módulos que vão transformar a gestão da sua igreja. Cada um pensado para resolver um desafio real.

O RNO 360 organiza toda a jornada das pessoas dentro da igreja, do visitante ao líder, com clareza, dados e visão estratégica.
O RNO Volunteers organiza toda a jornada do voluntário em um único sistema, trazendo clareza, equilíbrio e visão para a liderança.

O RNO Kids cuida do ministério infantil com check-in seguro, gestão dos pais e uma experiência que conecta a igreja às famílias.
Segurança, organização e confiança para o ministério infantil da sua igreja.


Crie, gerencie e venda para o mundo. A RnoPay conecta tecnologia e inteligência humana para impulsionar negócios digitais. Clareza, controle e performance em cada etapa.
Recursos completos para maximizar suas vendas e oferecer a melhor experiência ao cliente.


O RNO Web conecta a comunicação da igreja à gestão, transformando o site e o app em ferramentas ativas de relacionamento.
Crie o site da sua igreja integrado diretamente à plataforma de gestão.


O RNO School estrutura o ensino da igreja com clareza, acompanhamento e visão de crescimento espiritual.
Organize o ensino da sua igreja com trilhas, cursos e acompanhamento completo.
É:
Enquanto outros organizam informações,
o RNO 360 organiza pessoas, ministérios e decisões.
O RNO 360 oferece planos que acompanham o crescimento da igreja, de congregações locais a ministérios com múltiplas sedes.
Para igrejas que estão dando os primeiros passos em gestão estruturada.
Inclui:
Para igrejas que desejam avançar com organização e comunicação completas.
Tudo do plano START +
Para ministérios e igrejas com múltiplas sedes que precisam de poder total.
Tudo do plano ADVANCE +
Sem taxas ocultas. Sem contratos longos. Você cresce no seu ritmo. O RNO 360 cresce com você.
Preencha o formulário e entraremos em contato para agendar uma demonstração.